Injective is introducing its native EVM layer, a fully embedded execution environment integrated into the core architecture of the chain. This is a truly native implementation of EVM where the entire system operates solely on Injective’s infrastructure, ensuring a unified and cohesive execution layer. There are no shared states—just Injective.
The introduction of the EVM is part of Injective’s broader Multi-VM initiative. By enabling both EVM and WASM code to be deployed within a standalone chain, Injective significantly lowers barriers to entry for integrations and development across the broader industry. This includes full compatibility for the global community of Ethereum developers, while supporting innovative breakthroughs that aim to further bridge the gap between traditional finance and DeFi.
Executive Summary
This paper will explore the key differentiators, motivations, and technical benefits of Injective’s native EVM, detailing why it represents a critical advancement in blockchain architecture and developer experience.
- Unified EVM: Injective’s native EVM provides a fully embedded execution environment within the chain’s core infrastructure, eradicating the need for external interoperability solutions and assuring frictionless interactions across environments.
- Performance Benchmarking: In testing, Injective’s EVM layer consistently outperformed top EVM-based networks by upwards of ~400% under mainnet-simulated conditions, with a theoretical max TPS 8x faster than that of prominent networks at minimum.
- AI-Ready: Injective’s native EVM enables the execution of AI inference models directly on-chain, paving the way for innovation to accelerate. With support for DeFAI and agentic infrastructure, Injective provides the computational environment and scalability needed to power AI agents in finance, data indexing, collective intelligence, and beyond.
- Optimized Developer Experience: Injective’s native EVM employs the latest version of Geth, supports streamlined token management across environments without manual bridging or duplication, and ensures transaction atomicity to preserve data integrity and consistency across operations.
- Access to Financial Infrastructure: Injective’s native EVM enables EVM developers to utilize the full capabilities of Injective’s Exchange module, allowing them to leverage a fully on-chain, MEV-resistant orderbook, and immediately support advanced trading functionality within a shared liquidity environment powered by professional market makers. This access unlocks the potential for upgrading or building more sophisticated, high-performance applications.
Why Bring EVM to Injective?
EVM support has long been a crucial point of consideration within the blockchain space. The ability to tap into Ethereum’s expansive developer base and its robust, mature tooling is a clear advantage. Furthermore, EVM’s widespread adoption offers a pathway to unify disparate ecosystems. However, the decision to incorporate native EVM within Injective goes beyond these surface-level benefits.
Injective’s objective extends beyond mere interoperability between chains; it is focused on creating a platform capable of accommodating a broad spectrum of technologies, products, and participants. By natively integrating EVM into its architecture, Injective supplies a familiar interface for developers and institutions, regardless of their preferred virtual machine. This strengthens compatibility, drives innovation, and significantly broadens Injective’s influence within established ecosystems.
Crucially, EVM should not be viewed as a modular tool or an external add-on. Instead, it represents a fully infused computing engine that, when properly integrated, strengthens the chain’s overall coherence without fragmenting the underlying system. Injective’s native EVM establishes a harmonized operation between both EVM and WASM environments within a unified infrastructure, providing a consistent experience across the board.
Moreover, EVM facilitates integration with the broader blockchain industry, enabling Injective to connect not only with other chains but also with exchanges, institutions, data providers, and existing protocols. EVM’s entrenched role across the decentralized ecosystem makes it a critical element for future growth, positioning Injective as a key player in the continued advancement of decentralized applications and on-chain finance.
While many technological innovations have shown great promise in recent years, user adoption remains a challenge. EVM, on the other hand, benefits from widespread adoption and continuous improvement. Injective’s R&D efforts have focused on optimizing EVM’s functionality and embedding it natively into the chain’s core, ensuring full compatibility with the latest Ethereum tooling while preserving an uninterrupted experience for developers and users on Injective.
An L1 Built for Performance: Benchmarking Data
Effective benchmarking requires contextual accuracy; the true performance of a system can only be understood when considering specific load conditions and network conditions that influence BFT consensus times. The performance of Injective’s native EVM was evaluated in three distinct phases, allowing for a comprehensive view of the module’s capabilities under both controlled and real-world conditions.
Phase 1: CPU-Bound Performance
The initial testing phase focused on evaluating the isolated performance of Injective’s x/evm/keeper, which acts as the core state handler and message server for the EVM module. This CPU-bound benchmark was conducted to assess throughput under controlled conditions. Results demonstrated exceptional performance with minimal bottlenecks:

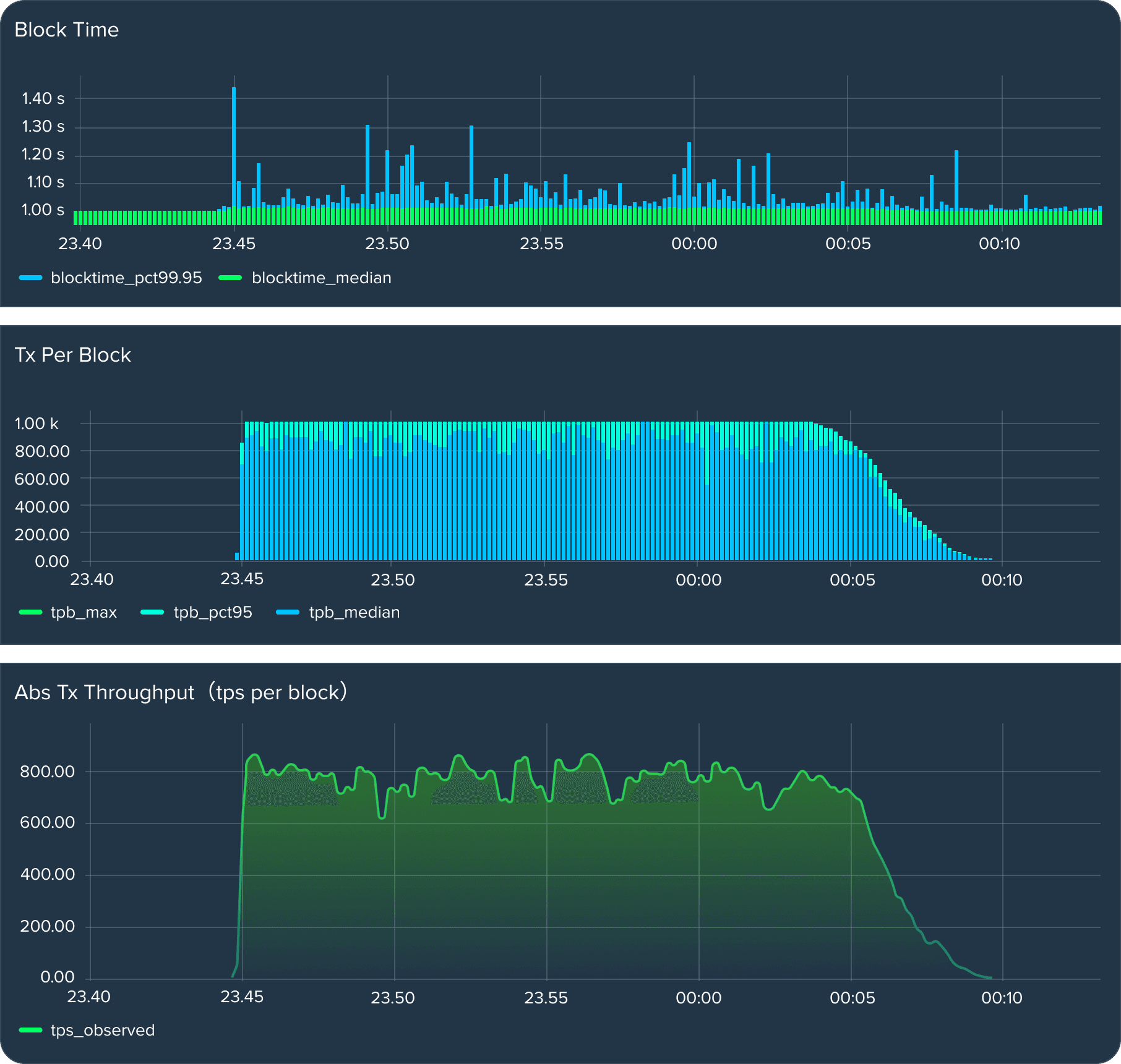
Heavy transactions, which involve 10,000 internal calls (costing 25M gas) each, demonstrated high performance, with the network capable of 20 heavy transaction executions per second. Meanwhile, lightweight operations, like ERC20 token transfers and mints, reached impressive speeds of 9,000 executions per second, showcasing the module’s efficiency in handling both heavy and light transactions with minimal delay. In fact, native EVM's maximum theoretical TPS displayed in this phase of testing surpasses that of Base, Optimism, and Starknet by at least 7,500 TPS each, making it over 6x faster.1
1 Source: Chainspect, January 3, 2025
Phase 2: End-to-End Chain Performance
The second phase simulated Injective’s mainnet conditions in an end-to-end environment using a full, 3-node local consensus setup. Critical settings were chosen to mirror mainnet conditions, most importantly:
- Block Size: 50M gas
- Block Timeout: 1 second
- Mempool Capacity: 5,000 transactions
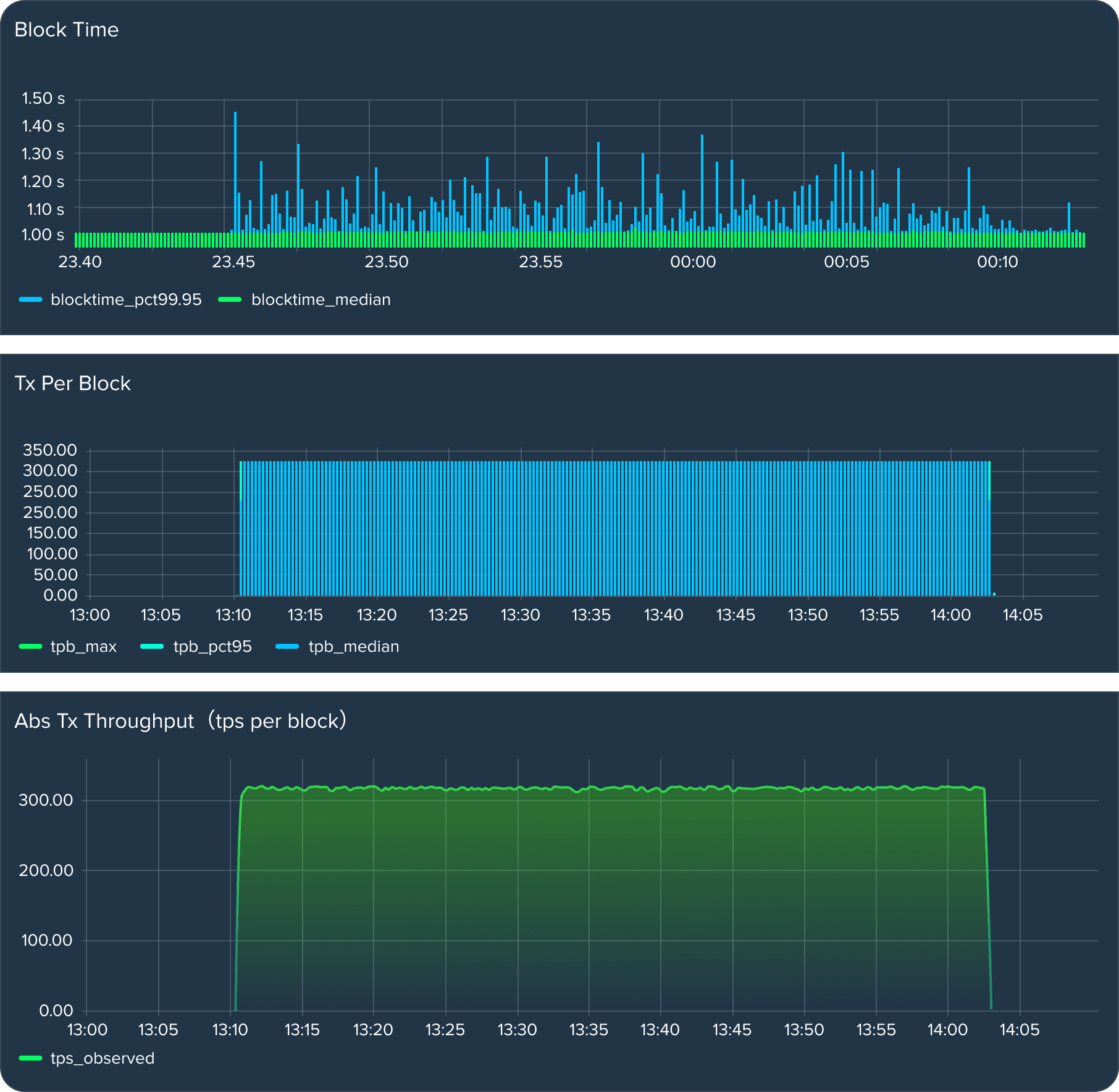
Note: Increasing the gas limit per block or expanding the mempool capacity could technically allow for a higher transaction volume; however, this significantly impacts the BFT consensus layer, introducing substantial overhead that offsets the advantages of added transaction throughput. For example, while it would be possible to fit 10,000 EVM transactions within a single block, the block propagation time would increase to around 10 seconds, leading to delays in finality. To maintain an optimal balance between performance and network stability, test parameters were chosen to align with mainnet settings, ensuring consistent chain stability while handling a substantial volume of EVM transactions.
In testing Injective’s native EVM, high-gas “heavy” transactions were selected to evaluate system performance under load, providing a realistic assessment of operational capacity at scale. This approach offered deeper insights and an honest representation of performance.
A typical heavy transaction, such as a Uniswap V3 operation, consumes approximately 150,000 gas. For comparison, lighter transactions—such as simple Counter contract calls—were tested as well, each requiring around 50,000 gas.

While mainnet’s average transaction volume is around 80 Injective transactions per second, its native EVM implementation supports 320 to 800 Ethereum-based transactions per second, depending on the complexity and size of the transactions.
For reference, consider the current recorded performance metrics for the most prominent EVM networks across the industry:
Table 3: Prominent EVM Network Performance Metrics
Source: L2BEAT, L2Scan, Starkscan, January 3, 2025
Recorded performance metrics, including TPS and block time data, for prominent EVM chains. While recorded TPS is directly influenced by network usage, the data provides important context regarding the current demands on EVM execution layers.

Injective chain processes 1,000,000 lightweight EVM transactions at approximately 800 transactions per second, with block time fluctuations within stable bounds.

Injective chain processes 1,000,000 heavy EVM transactions at approximately 320 transactions per second, fully utilizing the block gas allocation of 50M.
Phase 3: Supercharging EVM to 20k TPS
This phase evaluates the throughput capabilities of Injective’s EVM when integrating account abstraction mechanisms and leveraging bundled user operations to enhance transaction throughput and streamline operations. Through advanced infrastructure development and rigorous testing, this effort demonstrates Injective’s ability to push the boundaries of EVM scalability and redefine performance standards.
Optimized Infrastructure for Enhanced Throughput
A sophisticated setup was introduced to enable account abstraction, enhancing both transaction density and user accessibility:
- Entrypoint Smart Contract: A foundational component for handling abstracted user operations, fully compatible with Ethereum’s ERC-4337 specification.
- Bundler Services: Tools for consolidating multiple user operations into a single transaction, streamlining network usage and enabling higher transaction density.
- Stress-Testing Framework: A Go-based benchmarking tool designed to simulate and test bundled transactions under high load.
This infrastructure opens the door for innovative features such as gasless and signless transactions, setting the stage for onboarding new users and applications into Injective’s ecosystem.
Benchmarking Results: Advancing Throughput
The benchmarking setup evaluated the system’s performance under two scenarios—network-wide stress testing and CPU-bound processing.
- Network-Oriented Throughput
- Configuration: 500 operations per bundled transaction, with 100 accounts bundling in parallel, and each account submitting 10 transactions.
- Performance: Achieved a throughput of 4,500 TPS under optimal conditions, showcasing the EVM’s ability to efficiently process bundled user operations at scale.
- CPU-Bound Processing
- High-Density Bundles (5,000 Operations/Tx)
- Achieved ~12,500 TPS, with each transaction consuming ~190M gas (~38,000 gas per operation).
- Average processing time per transaction: 406 ms.
- Lower-Density Bundles (50 Operations/Tx)
- Achieved ~11,500 TPS, with each transaction consuming ~1.9M gas.
- Average processing time per transaction: 4.33 ms.
- High-Density Bundles (5,000 Operations/Tx)
These results underscore the exceptional efficiency of Injective’s native EVM in processing both high- and low-density bundled operations, achieving throughput levels that redefine industry standards. In fact, native EVM's maximum theoretical TPS surpasses that of Base, Optimism, and Starknet by at least 11,000 TPS each, making it over 8x faster than existing networks.2
2 Source: Chainspect, January 3, 2025
Injective’s Groundbreaking Benchmarks: At a Glance
Injective’s native EVM achieves industry-leading performance, with CPU-bound benchmarks demonstrating up to 9,000 lightweight transaction executions per second and 320-800 Ethereum-based transactions per second in end-to-end tests. Bundled transaction testing further pushes throughput to 12,500 TPS, with the potential to reach 20,000 TPS through targeted optimizations and infrastructure advancements.
Putting this in context, mainnet-simulated testing revealed that Injective’s EVM consistently outperforms competing networks by at least 165 TPS, making it 2-5x faster than other implementations. When evaluating native EVM’s maximum theoretical throughput, it surpassed well-known networks like Base, Optimism, and Starknet by at least 11,000 TPS—a minimum improvement of over 8x. Finally, by redefining EVM scalability and introducing features like gasless and signless transactions, Injective is setting a new benchmark for high-performance decentralized systems while driving broader adoption of blockchain applications. Together, these impressive results showcase Native EVM’s extreme potential for spurring on the next wave of development within the EVM ecosystem.
Technical Features & Benefits
Injective’s native EVM execution layer has been rigorously developed and optimized, with a concerted focus on developers already within the EVM ecosystem.
The First EVM Implementation with the Latest Version of Geth
Overview
Injective’s native EVM incorporates the latest version of Geth, maintaining compatibility with the most up-to-date Ethereum tools and standards. This prevents the need for developers to downgrade their toolsets when building on Injective, which is a common issue on other chains.
Key Benefits
- Tooling Compatibility: Developers can continue using their preferred tools and frameworks without needing to downgrade or modify their setup, assuring a smooth transition from Ethereum’s development environment.
- Access to Latest Features: Injective’s integration of the latest Geth version supports modern Solidity features and optimizations, permitting developers to use new opcodes, improved gas efficiency, and advanced functionality without limitations.
- Enhanced Security: By supporting the most recent compiler versions and Ethereum standards, Injective provides a secure development environment, reducing vulnerabilities found in outdated compilers and runtimes. This ensures that smart contracts benefit from the latest security patches and improvements.
- Efficient Workflow: With up-to-date Geth, developers can maintain a consistent workflow without interruptions or the need for manual adjustments, allowing for faster development and deployment of dApps.
- Future-Ready: Injective’s commitment to maintaining the latest version of Geth safeguards long-term compatibility with Ethereum’s updates, making the platform adaptable to future innovations and reducing the risk of technical debt.
Technical Discussion
Injective’s native EVM utilizes Geth v1.14.11, guaranteeing developers can access the latest Ethereum runtime features, including newly introduced opcodes and performance optimizations. This compatibility is critical for enabling developers to work with the Solidity 0.8.28 compiler, which includes important updates and security patches.
Here are the technical advantages of using the latest Geth version on Injective:
- Modern Opcode Availability: Geth v1.14.11 includes support for recently added opcodes, most importantly MCOPY that is available after Cancun hardfork and required for latest Solidity versions 0.8.25+.
- Eliminating Legacy Dependencies: Chains running outdated versions of Geth force developers to use older Solidity compilers, like Solc 0.8.24, which lack essential bug fixes and security updates. This creates vulnerabilities, as developers are required to manually patch libraries or rotate versions to incorporate both functionality upgrades and critical security fixes. Injective’s use of the latest Geth version nullifies these risks, ensuring developers are always using the most secure and gas-efficient contracts available.
- Security and Optimizations: Recent Geth versions introduce fixes that address performance of some core modules, security patches. And most importantly, laying the foundation for transaction broadcast optimizations, such as the upcoming Eth Multicall API that will have a significant impact on transaction throughput.
- Seamless Tooling: With the most recent Geth and Solidity support, Injective fully supports the bleeding-edge Ethereum tooling, including advanced features in Foundry and Hardhat. Developers can take advantage of fuzzing, gas reporting, and debugging tools, all of which enhance productivity and assure robust contract testing. This direct compatibility with Ethereum’s development ecosystem simplifies the transition for developers migrating to Injective from Ethereum mainnet.
By maintaining the latest Geth runtime, Injective supplies developers with a secure, efficient, and up-to-date EVM environment that directly mirrors Ethereum’s core features. This alignment with Ethereum standards ensures that developers do not need to compromise on security or functionality when building on Injective.
The First EVM Implementation with Transaction Atomicity
Overview
Injective addresses a major caveat in many EVM implementations, where messages containing EVM calls do not revert the parent transaction in the event of a VM error. For example, when a transaction triggers a call to a smart contract, if the execution inside the EVM reverts or runs out of gas, the expected behavior is for the transaction to fail, as it would on Ethereum.
However, in many contemporary EVM implementations outside of Ethereum, failed messages do not consistently result in full reversion, leading to incomplete and unpredictable outcomes. Although it is possible to retrieve the transaction results, check the logs, and see that an EVM revert occurred, the primary issue is that the principle of transaction atomicity is broken, as partial completions may occur rather than a full rollback upon failure.
A transaction contains a list of messages to execute. If the initial messages execute successfully (as long as MsgServer doesn’t return any error), subsequent messages will also be applied. This behavior—where messages are marked as successful despite causing an EVM revert—translates into poor developer experience, as developers would expect the entire transaction to revert if something fails during execution.
Consider a complex multi-message transaction that combines native module calls, WASM calls, and EVM calls, with each step dependent on the successful outcome of the previous message in the batch. Injective’s approach makes certain that such transactions revert in full, preserving data integrity and consistency throughout execution.
Key Benefits
- Complete Transaction Reversion: Guarantees that if any part of a transaction fails, the entire transaction is reverted, preventing partial completion and maintaining data integrity.
- Improved Debugging: Full reversion simplifies the debugging process for developers, allowing them to trace errors with precision and consistency.
- Dependable User Experience: Makes certain users experience consistent outcomes, particularly important in financial applications where incomplete transactions could lead to unexpected results.
- Security & Precision: By maintaining atomicity, Injective minimizes the risk of inconsistent states and unintended consequences, enhancing security in complex workflows.
- Cross-Environment Consistency: Whether developers are using EVM or WASM, the reversion mechanism remains consistent across both environments, improving predictability and reducing complexity.
Technical Discussion
The principle of transaction atomicity is best understood by examining a basic scenario like the one depicted below in Figure 3, featuring Alice and Bob. On the left, Alice’s transaction operates in a non-atomic environment, where valid messages within a transaction are processed independently, even if others fail. This approach allows partial success, resulting in unpredictable or incomplete outcomes that can leave the system in an inconsistent state.
In contrast, Bob’s transaction on the right adheres to an atomic implementation. Here, any error—whether in the first or subsequent steps—causes the entire transaction to revert. This ensures that the system state remains consistent and that transactions are either fully executed or entirely undone. Atomicity provides a fail-safe mechanism that simplifies error handling and ensures reliability, which is particularly critical for complex, multi-step operations.
Figure 3: Non-Atomic vs. Atomic Transaction Processing
The basic example illustrated in the diagram provides a foundation for understanding why atomicity is critical. When extended to more complex operations like flash loans, the value of atomic transactions becomes undeniable.
Consider the following steps involved in a typical flash loan arbitrage:
- User borrows funds using a flash loan from a lending platform without providing collateral.
- User executes an arbitrage strategy using the borrowed liquidity to exploit price discrepancies across markets.
- User repays the flash loan, completing the transaction in a single atomic operation.
In an atomic system, if step #2 fails—due to an unfavorable price movement or execution error—the entire transaction reverts, ensuring no funds are borrowed and no unnecessary gas fees are incurred. The user’s financial position remains secure, and the system state is preserved. However, in a non-atomic system, a failure in step #2 could result in partial execution, where the user borrows and repays the loan but fails to capitalize on the arbitrage opportunity. This scenario leaves the user with a net loss from gas fees and no gains from the arbitrage.
Injective’s native EVM ensures transaction atomicity across all operations, safeguarding users and developers from the risks associated with partial execution. By enforcing atomicity, Injective provides a robust foundation for advanced financial applications, ensuring consistent outcomes for developers and users while mitigating risks in high-stakes operations.
Leverage Injective’s On-Chain Modules
The introduction of native EVM on Injective brings substantial synergy by providing EVM developers the means to fully take advantage of Injective’s advanced infrastructure.
Overview
Injective’s native EVM integration extends beyond simply supporting smart contract execution; it opens the door for developers to access the full capabilities of Injective’s financial infrastructure. The exchange precompile serves as a crucial component, functioning as a gateway between EVM-based smart contracts and Injective’s robust on-chain modules. This integration allows developers to incorporate on-chain finance functionalities directly into their smart contracts, unlocking more sophisticated decentralized applications. Injective’s exchange module serve as the cornerstone of Injective’s financial infrastructure, offering builders expanded capability only possible on Injective.
Key Benefits
- On-Chain Central Limit Orderbook (CLOB): At the core of Injective’s module set is its on-chain exchange module which fosters highly efficient trade execution and price discovery. Optimized CLOBs can lower bid-ask spreads up to 17% by minimizing latency arbitrage, leading to more efficient and liquid markets, which is particularly vital for traders who rely on high performance and minimal trading friction.3
- Frequent Batch Auctions (FBA): The exchange module uses FBA to process transactions in discrete intervals with sealed bids and uniform clearing prices. This approach boosts throughput, increases capital efficiency, and prevents validators from exploiting MEV strategies, resulting in fairer markets.
- Extensive Feature Set: Out-of-the-box, the exchange module enables the creation of spot markets, derivatives markets, binary options markets, and supports various order types, such as spot, stop loss, take-profit, post-only, atomic buy/sell, and more.
- Shared Liquidity Environment: Benefitting from a module-based approach, Injective supports shared liquidity facilitated by major market makers. This setup provides applications with immediate, dynamic access to institutional-grade liquidity, enhancing utility and competitiveness.
By making use of the Exchange Module, developers coming from Ethereum can create seemingly innumerable innovative solutions, as well as enhance current performance and functionality of established dApps.
Technical Discussion
The Exchange Precompile within Injective’s native EVM serves as a straightforward wrapper over the Exchange module’s messages. Each exchange message corresponds directly to a precompile method, with message fields represented as method arguments. This design allows developers to easily interact with Injective’s Exchange Module, harnessing its full functionality through a simplified interface within the EVM environment.
To learn more about the Injective Exchange module and its extensive capabilities, please read Injective’s documentation here.
3 Aquilina, Matteo, Eric Budish, and Peter O'Neill. Quantifying the High-Frequency Trading "Arms Race". Oxford University Press on behalf of President and Fellows of Harvard College, 2022.
An AI-Ready VM: Running Inference Models on Injective
Injective’s native EVM is poised to power the next generation of decentralized applications by enabling the execution of AI inferences directly on-chain. As AI Agents become increasingly central to the evolution of Web3, Injective is positioning itself as the premier platform for DeFAI and Agentic Infrastructure, providing the computational environment and scalability needed for AI-powered agents to thrive.
The Role of AI Agents in Web3
AI Agents are autonomous, intelligent systems capable of performing tasks, making decisions, and interacting with users and systems in a decentralized manner. They represent a paradigm shift in blockchain applications, enabling dApps to become dynamic, adaptive, and personalized. From managing decentralized financial portfolios to building online communities, AI Agents rely on efficient inference capabilities to deliver real-time insights and actions.
Injective’s EVM provides the ideal environment for these agents by supporting the execution of AI inference models directly on-chain, eliminating the need for off-chain processing and enabling more secure, transparent, and efficient operations.
AI Inference for DeFAI
AI Agents are redefining how financial applications operate, enabling smarter, more adaptive systems. By leveraging AI inference capabilities, Injective’s EVM can support agent development, unlocking use cases such as:
- Portfolio Management: Intelligent agents dynamically rebalance portfolios based on real-time market data, optimizing returns while adhering to user-defined risk tolerances.
- Financial Analysis: Agents process large datasets to deliver advanced insights, such as trend forecasting and sentiment analysis, aiding traders and institutions in decision-making.
- Hedge Funds/Traders: AI-powered agents execute high-frequency trading strategies or hedge against market volatility by analyzing and responding to conditions with precision and speed.
- Treasury DAOs: Autonomous agents manage DAO treasuries by allocating funds, optimizing yield strategies, and responding to governance decisions in real time.
By running inferences on Injective’s EVM, agents gain a competitive edge through greater speed, accuracy, and security, setting the foundation for performant DeFAI.
Agentic Infrastructure: AI Beyond Finance
AI inference on Injective is not limited to financial use cases. It also aids in developing AI Agentic infrastructure, critical for moving forward the on-chain revolution happening right now. Examples of such infrastructure include:
- Data Indexing: Agents automatically index and organize blockchain data, making it accessible for analytics, querying, or other applications.
- Orchestration: Autonomous agents coordinate complex workflows, such as cross-chain operations or decentralized computation, reducing manual effort and errors.
- Swarms: Networks of intelligent agents collaborate to perform tasks, create knowledge bases, and advance the frontier of collective intelligence.
- Launchpads: Protocols for composing and launching new AI agents with rich feature sets and capabilities.
These use cases highlight Injective’s potential to become the hub for Agentic Infrastructure, driving the adoption of intelligent systems across industries.
Injective as the Home for Agentic Applications
Injective’s native EVM provides the key infrastructure required to move forward the AI Agent universe. Its high transaction throughput, performance scalability, and support for innovative smart contract functionalities make it the ideal platform for DeFAI and Agentic Infrastructure. With AI inference capabilities, developers can easily deploy agents capable of handling complex, real-time tasks while maintaining the security and transparency inherent to blockchain systems.
By combining the power of AI Agents with Injective’s unique architecture, the network is uniquely positioned to lead the convergence of blockchain and AI, fostering the next generation of decentralized innovation.
Multi-VM Token Standard (MTS)
In cross-chain environments, managing tokens across different ecosystems often involves complex processes like manual bridging or maintaining multiple versions of the same token. These methods create inefficiencies, such as double accounting, where the same token exists in two places, and users have to manage transfers between them. Injective’s Multi-VM Token Standard (MTS) eliminates these issues by creating a unified system that readily connects WASM-based tokens and ERC-20 tokens.
Key Benefits
- Built-in Token Management: Injective’s approach requires less code and automates conversion implicitly, meaning there is no need to manually bridge or escrow tokens on either side of the interaction. This solution resolves common problems such as token duplication, manual token bridging, and inconsistent balances across environments.
- Interoperability: Address precompile/association is not required on native EVM. On Injective’s native EVM, token addresses are automatically associated across its WASM and EVM environments. This approach simplifies token management across VMs, alleviating challenges developers face in aligning token identifiers between WASM and EVM contexts.
Technical Discussion
Multi-VM token representation is achieved through two key components: the Bank Precompile and the ERC20 Module.
Figure 4: Multi-VM Token Representation (MTS) Architecture
Bank Precompile
The Bank Precompile serves as a smart contract interface that allows ERC-20 tokens to interact directly with Injective’s x/bank module. Traditionally, bridging requires creating duplicated tokens across chains, introducing a “double accounting” issue. The Bank Precompile simplifies this by representing ERC-20 tokens natively on-chain, establishing a unified view of token balances across EVM and WASM-based environments without duplication.
Key functions of the Bank Precompile include:
- Direct Representation of Tokens: Tokens are directly represented on Injective’s chain, with no need for bridging or escrow. All token activity—such as transfers, mints, and burns—is synchronized across environments in real time.
- Prevention of Double Accounting: By leveraging Injective's MTS architecture, the Bank Precompile ensures consistency in balances and simplifies token management, avoiding issues of duplicative tokens and double accounting that can arise in cross-chain systems.
This design reduces operational friction for developers and simplifies user interactions, providing a secure, single-source-of-truth model for token data on Injective.
ERC20 Module
The ERC20 Module complements the Bank Precompile by creating a mapping between Injective’s native assets and ERC-20 tokens, allowing assets like IBC, Peggy, and tokenfactory tokens to operate within the EVM environment. This module is responsible for maintaining a flexible, standardized representation of tokens that can interact seamlessly with ERC-20 standards on Injective.
Key functions of the ERC20 Module include:
- Token Mapping: By storing mappings between bank denoms and ERC-20 tokens, this module orchestrates integration and interaction between Injective’s chain and EVM-based smart contracts effortlessly.
- Cross-Environment Token Creation: Tokens can be instantiated from either the WASM-based environment or EVM, which streamlines development and allows for greater flexibility in how tokens are managed and represented.
- Simplified Token Standards: Developers gain the ability to represent and manage native tokens within an EVM-compatible format, capitalizing on the broad adoption of ERC-20 standards while taking advantage of Injective’s robust infrastructure.
Together, the Bank Precompile and ERC20 Module enables developers to manage tokens consistently across Injective’s multi-VM environment. This architecture not only enhances interoperability but also maintains Injective’s vision of a unified, efficient ecosystem where tokens can operate harmoniously without traditional cross-chain complexities.
Conclusion
Injective’s native EVM marks a pivotal advancement, embedding the full power of Ethereum’s most refined tooling into Injective’s base architecture. By fusing EVM and WASM directly into its core, Injective not only expands its technical capabilities but also eliminates the friction inherent in cross-environment interactions. This unified approach creates vast opportunities for developers to leverage familiar frameworks while tapping into Injective’s broader, high-performance infrastructure.
By reducing integration barriers and enhancing developer productivity, native EVM unlocks new potential for sophisticated decentralized financial applications. Injective's native EVM establishes a foundation for further innovation, empowering developers to build and scale dApps more efficiently within a streamlined ecosystem.
The introduction of native EVM is just the beginning—laying the foundation for more seamless, inclusive, and powerful dApps that can scale across multiple industries, institutions, and users.

About Injective
Injective is a lightning fast interoperable layer one blockchain optimized for building the premier Web3 finance applications. Injective provides developers with powerful plug-and-play modules for creating unmatched dApps. INJ is the native asset that powers Injective and its rapidly growing ecosystem. Injective is incubated by Binance and is backed by prominent investors such as Jump Crypto, Pantera and Mark Cuban.
Website | Telegram | Discord | Blog | Twitter | Youtube | Facebook | LinkedIn | Reddit | Instagram | Orbit Newsletter




